リンクシェア・ジャパン、「LinkSurge」にダッシュボード機能を追加
リンクシェア・ジャパン株式会社は2026年2月16日、統合分析ツール「LinkSurge」(リンクサージ)において、ダッシュボード機能を追加した。
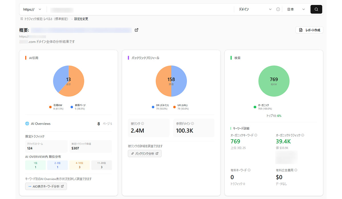
各機能の分析結果を集約、視覚的にまとめる
ダッシュボード機能は「LinkSurge」に搭載しているSEO・AIO・GEOの各機能の分析結果を集約し、グラフや表の形式で視覚的にまとめて表示するものである。
◆ダッシュボード機能概要
▷概要:「LinkSurge」に現状搭載しているSEO・AIO・GEOの各機能の分析データをまとめて表示
▷特長
・SEO・AIO・GEOの各機能の分析結果を集約し、グラフや表の形式で視覚的にまとめて表示
・分析を希望するページURLを設定するだけで簡単にダッシュボードの作成が可能
・自社サイト以外にも競合サイトのダッシュボードも手軽に作成可能
・表示データ:AI引用数/バックリンクプロフィール/ランクインキーワード数/トラフィック推移データ/SEO順位データ/対象ページのSEO対策分析データ
本機能では分析を希望するページURLを設定するだけで簡単にダッシュボードの作成が可能。自社サイト以外にも競合サイトのダッシュボードも、手軽に作成することができる。
サイト全体の状況をダッシュボードで確認
「LinkSurge」は2025年11月にWEBサイトやECサイトの運営者に向けて提供を開始して以降、個人から企業まで幅広い層に導入されている。
一方、サイト全体の状況を把握するためには、機能ごとの個別ページから分析結果を確認して複数の分析結果を統合する必要がある。この作業に時間と労力を要していることが明らかとなった。
こうした煩雑な作業を集約し、サイト全体の状況をダッシュボードでひと目で確認するために、本機能の開発に至った。リンクシェア・ジャパンは「マーケティングパフォーマンス最大化に貢献するため、今後も楽天グループが持つ膨大なデータ・ナレッジと世界中のアドテクノロジーを組み合わせた最先端の取り組みやサービスを提供してまいります」とコメントしている。今後の動向に注目したい。


