Amazonでの売上向上を支援するBIツール『Ubun BASE』β版を無料提供
株式会社ウブン(東京都港区 代表取締役 森岡健太郎)は、Amazonのセラー向けBIダッシュボードツールの『Ubun BASE』のβ版を無料でリリースした。
Amazonセラーに特化した【無料】のBIツール
Amazon売上最大化を支援している株式会社ウブンは、これまで培ったAmazonでのマーケティング力を活かし、Amazonのセラー向けBIダッシュボードツールの『Ubun BASE』のβ版を無料でリリースした。同社によれば、リリース後、1週間で200社以上の事業主から申し込みがあったという。
Ubun BASEは、「モニタリング→分析→施策検討→実行」という、売上・利益向上のためのAmazonマーケティングにおけるフローの中で、日々のモニタリング・分析にかかる時間を大きく削減し、マーケティング視点でのモニタリング・分析のノウハウを活用することができるという。
『Ubun BASE』の特徴

◆プロの知見をシステム化
Amazonセラーのマーケティング支援を行い半年後の平均売上成長率284%の実績を持つウブンが専門家として、何をどのようにどういった視点と優先順位でチェックするか、施策に活かしやすい観点で理想的な形で整理されている。
◆Seller CentralとAdvertisingのデータを統合
Amazonで数値を分析する場合、複数の管理画面の複数のタブから複数データをダウンロードし、多少高度なマクロを組むなど、加工するような作業が必要だった。この作業がなくなり、見るべき指標が整理された状態で自動閲覧可能になる。
◆商品単位で売上とKPIの関係を可視化
Amazonの数値分析にあたり、複数商品の売上が増減した際にその原因を確認するのは容易ではない。商品単位で複数の KPI を時系列に可視化し、因果関係のある KPI を特定しやすくなっている。
◆Amazonマーケ関連コンテンツを限定公開
コンサルティングで培った Amazon マーケティングのノウハウをUbun BASE内で限定公開されている(過去セミナーのアーカイブ動画/商品ページの各項目最適化のHow to)。
『Ubun BASE』β番の主要機能
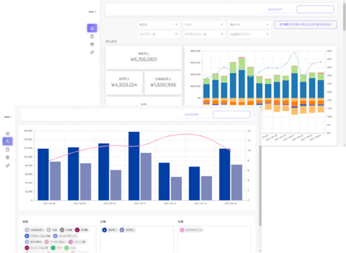
◆Dashboard(ダッシュボード機能)
重要なマーケティング KPI である、利益、ファネル、ROASのデータを確認することができる。
◆ASIN Analytics(ASIN単位での各種KPIの分析)
ASIN 単位で各種KPIを時系列に可視化し、その関連性を分析することができ、検索結果順位やレビュー数も計測可能。
◆Business Report(レポートダウンロード機能)
統合されたデータをCSVでダウンロードし、アドホックな分析をおこなうことができる。
◆Product List(商品一覧情報)
メイン画像やセールスランキングなど付加情報が追加された商品一覧を確認することができる。
◆Resource(ノウハウ公開)
各種施策のHow toや効果をあげるためのポイントを解説したブログ記事、ウブンが過去に開催したセミナーのアーカイブ動画を公開している。
売上向上を効率的に実現
公表に際して同社では次のように述べている。
「大きく2つの想いからUbun BASEは立ち上がっております。1つは、マーケティング担当者の生産性の改善。もう1つはコンサルティング事業で支援できないお客様への価値提供の観点です。
1つ目のマーケティング担当者様の生産性の改善についてです。当社は元々Amazonコンサルティング事業からはじまり、今でも多くの事業主様のご支援をさせていただいております。日々数値が変動するECにおいては日々の数値確認・分析や、それに伴う対策の検討・実行が必要です。しかし、日々の数値確認・分析をしっかり行おうとすると、1日あたり少なくても1時間程度かかっているという背景がありました。マーケティング活動においては、数値確認などは効率的に行い、対策の検討や実行に時間を割きたいところです。
しかし、Amazonでそれを行おうとすると、複数の管理画面からデータを抽出し、それぞれ整理し、統合し、見たい情報に整理する、という作業が必要でした。この問題を解決し、見たいデータを見やすく整理し、パッと見て変化やポイントを捉えスムーズに分析や対策検討に移れる、これを目指すために『Ubun BASE』の開発を決めました。海外発の月額数千円のようなお手頃のツールもありましたが、機能は十分ではあるものの逆に機能が過多で、利用者にとってはUI/UXに課題があると感じたことも開発に着手した理由です。
2つ目はウブンのマーケティングコンサルティングのノウハウを得ることで、多くの事業主様に売上向上を実現していただきたいという想いです。ウブンのマーケティングノウハウを提供するコンサルティング事業では、コンサルティング費用を頂戴するため一定の売上規模の事業主様でないと支援が出来ないという課題がありました。『Ubun BASE』の活用により、すぐにプロフェッショナルと同じ視点で数値確認、分析が可能となり生産性が改善します。
これは普段、数値算出していたメンバーのクリエイティブにかける時間が増えることにつながり、メンバーの成長、仕事の充実度の向上にもつながると考えています。また、『Ubun BASE』限定で過去のセミナー動画やAmazonマーケティングのTIPSも提供しており、最先端のノウハウを効率的に取得していただくことが可能となります。
事業主様には『Ubun BASE』の活用を通して生産性を改善していただき、ノウハウにより売上向上を効率的に実現し、またその結果、マーケティング文化を組織内に浸透させていただきたいと願っています」
言うまでもなくAmazonは、EC展開する上でも主要なプラットフォームとして不動の地位を築いている。多くの事業者がそこへ出品をしている一方、Amazonの特性を把握した上で、ロジカルかつシステマチックに数字を作り、ライバル店から抜きんでるのは容易ではない。『Ubun BASE』は、まさにこうしたニーズに応えるものであり、多くの事業者の施策を加速させることになりそうだ。



